The Trust Layer for AI
Run agents, tools, and prompts — safely, securely, provably.
AI agents are autonomous. Trust isn't.
Can you prove your AI only did what it was supposed to?
Unclear identity and intent
Agent A calls Agent B. B has no idea what A is allowed to do. Creates holes in probabilistic defenses.
Boundaries multiply
LangChain → MCP → API. Attack surface growing faster than reactive defenses can keep up.
Trust is implicit
Agents can lie, hallucinate, modify logs. Authorization is assumed. Reactive defenses can't keep up.
One line of code. Enterprise trust.
Same APIs. Same code. Now with cryptographic security.
# Before from openai import OpenAI client = OpenAI() # After from macaw import SecureOpenAI client = SecureOpenAI() # That's it. Your AI is now trusted.
Works with what you already use
Deterministic Controls for Enterprise AI
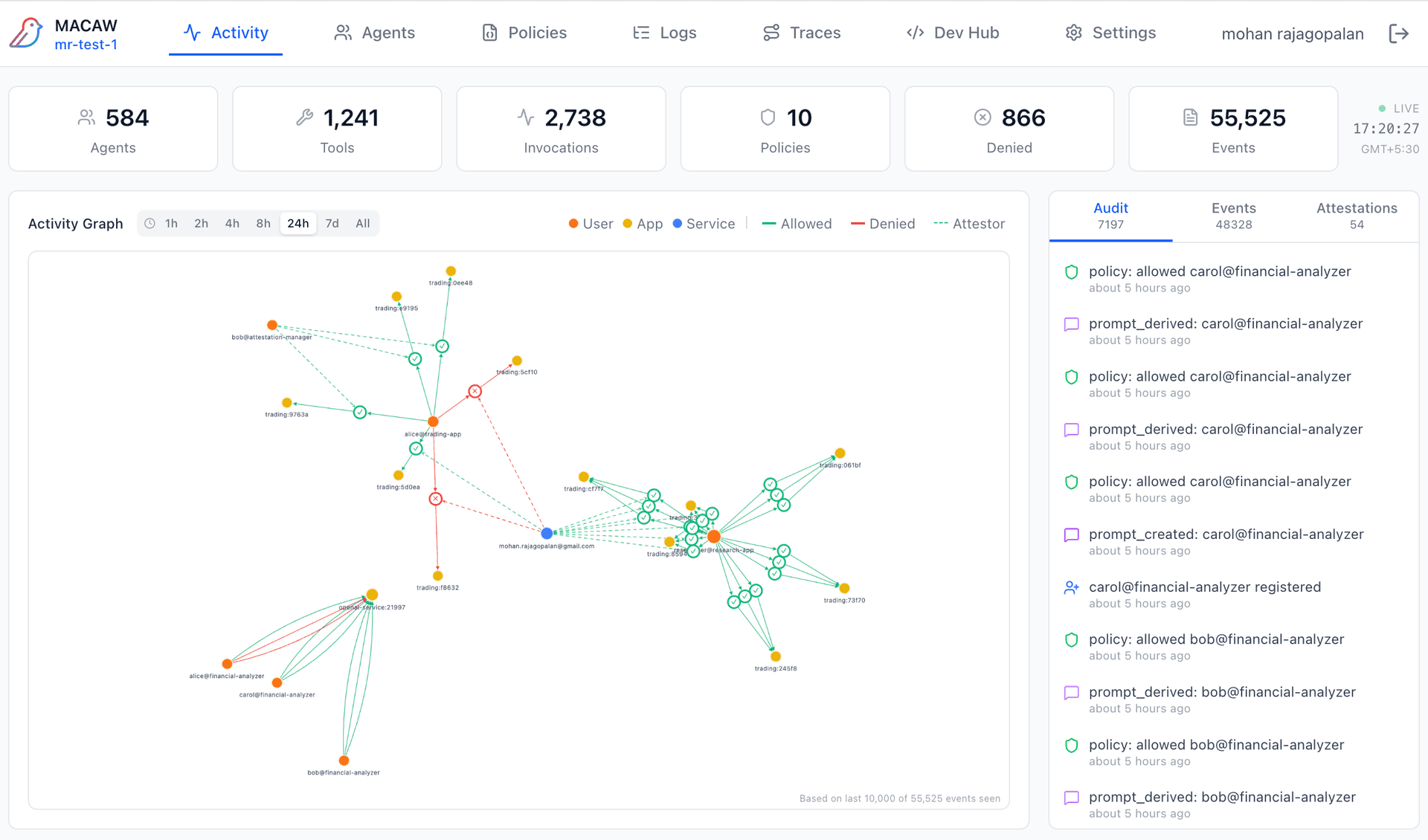
No blind spots
Every agent, tool, and LLM gets a signed keypair. Full trace of every operation, invocation, and data access.
- Real-time topology of agents, tools, and connections
- Every node has cryptographic identity — trace anything
- Click any node to see its policies and permissions

Early Feedback
Building Agents
“MACAW frees my team up to focus on our core value prop — our agents — instead of security and scaffolding.”
Head of Engineering, Stealth Startup
Deploying at Scale
“We love the deterministic security but also the flexibility of adapting frameworks as our use cases grow.”
VP Infra, Data, AI
How It Works
Tamper-proof, preventative, provable controls for every AI interaction.
App / Agent / Tool
MACAW Trust Layer
Distributed Zero-Trust Mesh
Agent / Tool / LLM
Policy-based Controls
Enforced at Endpoints
Sign
Every operation gets cryptographic identity
Enforce
Policies checked before execution, not after
Attest
Tamper-proof record of who, what, when, why
Prevent, don't detect. Prove, don't promise.
Get started : 3 clicks to production
Connect
Download endpoint + adapter. Connect to trust layer.
Set Policies
Use English, just as you would tell someone.
Operate
Every operation signed, enforced, attested. Trustworthy by default.
Enterprise Ready
Everything you need to ship AI in production.
Identity Bridge
Connect any IDP. Map claims to policies. Switch providers without code changes.
Agentic Traces
End-to-end visibility across request flows, policy resolution, agent lifecycle, and prompt chains.
Tamper-Proof Audit
Hash-chained entries. Cryptographic integrity. Break one link, the chain breaks.
OTEL Integration
Export to your stack — Datadog, Grafana, Splunk. One config.
Policy Inheritance
Hierarchical composition. Permissions only narrow, never expand.
External Attestors
Human-in-the-loop approval. Cryptographically signed sign-off.
Start Now. Scale When Ready.
AI can't wait, neither should you.
Developer
For builders
Free
- 150K events / 14 days / 3 users
- Cloud (AWS)
- Standard backend & IdP
- BYO LLM1
- Console policy management
- Standard enforcement
- Community support
Team
For small teams in production
Per-User Billing
- 1M+ events / 30 days / Tens of users
- Cloud (AWS)
- Standard backend + Multi-IdP agent bridge
- Managed BYO LLM1
- Console policy management
- Standard enforcement
- Priority email support
Enterprise
At scale
Per-User or Per-Check Billing
- Configurable limits & retention
- Hybrid, multi-cloud
- Configurable backend & IdP
- Per-user LLM controls1
- + Git sync, bulk upload
- + Restrictive mode
- Dedicated support + SLA
1Control which LLMs generate policies and explanations — your keys, your data.
Full security features on every tier
Drop-in adapters
